Souci de Graphique / Crash et Green Screen sur un pc neuf de 2 ans - Matériels & problèmes divers - Hardware
Marsh Posté le 18-06-2023 à 22:57:34
Bonsoir merci de votre aide,
Le pilote à était installer sur le logiciel officiel :
http://image.noelshack.com/fichier [...] ficiel.png ( et il n'y en à pas de nouveau sur le site AMD )
(Site officiel : http://image.noelshack.com/fichier [...] re-maj.png )
voici les résultats : http://image.noelshack.com/fichier [...] 225527.png
Marsh Posté le 18-06-2023 à 23:08:00
Comme cela ? http://image.noelshack.com/fichier [...] 5-1-23.png
Marsh Posté le 18-06-2023 à 23:29:20
supprimer tout les OC cpu et cg (volontaire ou involontaire)
( Désoler je comprend pas ? )
faire un bench 3dmark time spy démo gratuite chez Sream, "Télécharger la démo" https://store.steampowered.com/app/223850/3DMark/
en cours de travail
Marsh Posté le 18-06-2023 à 23:39:07
je veux bien, mais je sais pas ou sa ce fait ... j'ai pas monté mon pc, je connais rien en manipulation à ce niveau, désoler.
sinon le 3Dmark : https://www.3dmark.com/3dm/95873719?
Marsh Posté le 18-06-2023 à 23:52:30
En effet j'ai eu un souci pendant le processus :
https://www.3dmark.com/3dm/95873993?
Marsh Posté le 18-06-2023 à 23:56:00
| celestins a écrit : le bench n'a pas marché score à 0 |
En fait c'était une Offre pendant un Deal, sur Memory Pc et donc la config était d'offide ainsi on à juste rajouter 2 - 3 trucs.
Du Coup je DL ton lien du pilote 3600?
Marsh Posté le 19-06-2023 à 00:01:11
Ah oups j'ai failli faire une bêtise ( x_x dans ton lien 5 3600 y avais un pilote, j'ai cru que tu me demander de l'installer) sorry
Donc en gros je tes données mes infos du pc, je peut faire quoi pour qu'il " aille mieux ? "
Marsh Posté le 19-06-2023 à 00:19:42
le boitier du pc est enfermer dans un bureau
( genre celui la https://www.conforama.fr/fstrz/r/s/ [...] 7150_Y.jpg )
faut que je le sorte ?
et Niveau performance il est bon mon ordi encore ou pas ?
(je le vois en vert partout )
et non je joue avec 2 écrans ( 1 gaming et l'autre pour l'annexe ) les deux en 1920x1080.
Marsh Posté le 19-06-2023 à 00:24:52
Alors, non je joue jamais en ultra et mes jeux son en 60 FPS ^_^
http://image.noelshack.com/fichier [...] config.jpg
http://image.noelshack.com/fichier [...] nfig-2.jpg
the Hunter est même en " Low " 60 FPS Vsync
( es ecrans 1080 ok mais quelle fréquence 60,75,144 ou 265 hz
)
j'ai trouvé.
http://image.noelshack.com/fichier [...] ecrans.png
Marsh Posté le 19-06-2023 à 00:39:02
Ok, je te remercie, je ferais un test demain en journée, j'ai installé MSI AfterBurner et je te laisse tranquille pour ce soir, j'ai déjà pris beaucoup de ton temps
Je doit faire quoi avec ce logiciel ? (juste le laisser tourner en parallèle d'un jeu ? )
Marsh Posté le 19-06-2023 à 00:56:03
Voilà, :
http://image.noelshack.com/fichier [...] -after.png
et du coup je te prend les screen en jeux demain ?
Merci pour les infos en tout cas
je me trimballe sa depuis le début alors, je t'avoue que j'en peut plus ... et si même les constructeurs, peuvent pas m'aidez alors, je sais pu vers qui me tourner ...
Marsh Posté le 19-06-2023 à 01:09:59
ok très bien, bah écoute à demain pour les tests x')
et suivant les résultats sa voudra dire quoi ?
Marsh Posté le 19-06-2023 à 01:20:19
bah toute à l'heure, j'avais donné sa avec la photo vue que j'avais AMD d'ouvert à coté je sais pas si tu l'avais vue ?
http://image.noelshack.com/fichier [...] reduit.jpg
Marsh Posté le 19-06-2023 à 01:25:42
ok ^^ d'accord, bah je fait sa demain, bonne soirée/nuit (si tu pouvais repasser demain quand j'aurais fait le screen ce serai cool ^^)
Marsh Posté le 19-06-2023 à 12:23:58
Je te remercie pour tout sa, après je t'avoue, je suis autiste et tu me parle un langage que je comprend, peu ^^"
Et je n'arrive pas a obtenir la superposition, comment à tu fait ? http://image.noelshack.com/fichier [...] est1-1.jpg
Marsh Posté le 19-06-2023 à 15:18:33
Ok merci j'ai procéder au réglage, Je ferais un screen dans la soirée
Merci pour tes tutos !
Voilà j'ai réussi à afficher les infos pendant que le jeu tourne certains artefacts de couleurs 'rouge, vert, noir' apparaisse
('je n'ai pas encore réussi à capturer les bugs graphique mais j'y travail
Sa viens de se produire, juste 2 - 3 minutes après avoir poster la photo précédente :

Marsh Posté le 19-06-2023 à 20:55:32
| celestins a écrit : ton pc chauffe beaucoup trop |
entendu, j'ai envoyer le rapport à AMD.
je vais déjà essayer de sortir la tour de la cloison du bureau, pour voir ce que sa donnera
Marsh Posté le 18-06-2023 à 22:38:15
Bonjour(soir),
Je dispose d'un PC qui date de 2 ans neufs, acheter et pré monté par le site vendeur;
j'ai commencé à avoir des soucis Pc quelques mois après avoir eu le Pc ( il faisait des greens screen et avait par moments des crashs)
( Config PC : http://image.noelshack.com/fichier [...] fig-pc.png )
( Config Constructeur : http://image.noelshack.com/fichier [...] ucteur.png )
J'ai donc renvoyé le Pc au constructeur via garantie (Memory PC) ( ils n'ont rien trouver et l'ont réinitialisé d'usine) et ont expliqué que si c'était un souci " matériels " ou " logiciel " ce n'était pas de leurs ressorts ... (super la garantie)
une fois re-réceptionner les soucis on encore et toujours persister ( les greens screens apparaisse par moments en jeu, et d'autres fois jamais)
(Genre de jeux joué: Far Cry, The Hunter, Arma 3, Arma Reforger)
Mes test chez CYRI :
FC5 : http://image.noelshack.com/fichier [...] 1-cyri.png
The Hunter : http://image.noelshack.com/fichier [...] hunter.png
J'ai laissé couler, ne voyant par d'où cela pouvais provenir et vue que c'était par intermittences. (certains mois, il n'y avait plus rien, aucun signe de panne....)
j'ai régulièrement fait les mises à jour de mon matériel et également du logiciel " AMD : Adrenalin " et au jour d'aujourd'hui, la version est à jour depuis le 23 mai 2023.
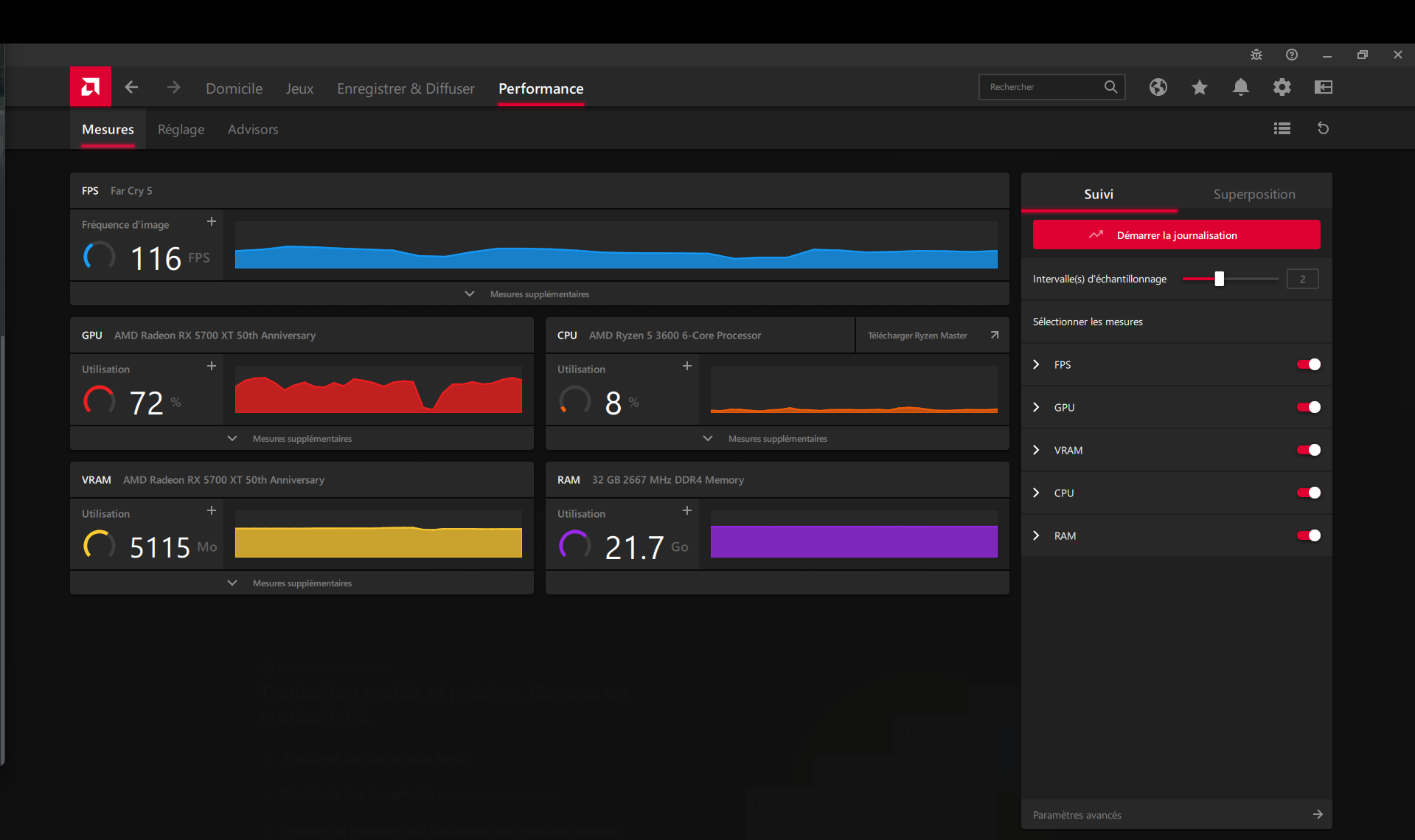
Mais voilà ce soir, j'ai lancé 1 / 2 jeux et j'ai de nouveaux soucis autres que les greens screen, j'ai des artefacts sous forme de " flash " de couleurs différentes et avant d'écrire sur le Forum, j'étais sur FC5 (que je fais aisément tourner) et là j'ai eu de nouveaux soucis graphique ( Photo 1 Le jeu / photo 2 Les perfs in game ) (à savoir que Fc 5 avait déjà de temps en temps des greens screen ou crash mais pas de souci graphique comme depuis ce soir)
1). http://image.noelshack.com/fichier [...] -fc5-1.jpg
2). http://image.noelshack.com/fichier [...] n-jeux.png
P.s: je ne suis pas très douée en "hardware et souci matériels " du coup, je sollicite une aide pédagogue et courtoise.
(je vous remercie de m'éclairer sur le souci de mon ordi qui actuellement me pourrit littéralement la vie, j'était streamer et j'ai du arrêter mon activité à cause de ces soucis...)